Usamos cookies propias y de terceros que entre otras cosas recogen datos sobre sus hábitos de navegación para mostrarle publicidad personalizada y realizar análisis de uso de nuestro sitio.
Si continúa navegando consideramos que acepta su uso. OK Más información
  • Quito
  • Guayaquil
  • info@vigio.ec

TODOS SUS VEHÍCULOS LOCALIZADOS EN TIEMPO REALL

Localización GPS para empresas y vehículos particulares, con cobertura internacional

Con nuestra tecnología avanzada de localización GPS en tiempo real, conectividad multioperador con cobertura internacional y una plataforma fácil de usar, podrá monitorear sus vehículos, flotas o activos personales desde cualquier lugar.
Vigilo le permite controlar, proteger y optimizar su operación o uso diario, mejorar la seguridad, reducir costos y tomar decisiones basadas en información confiable, tanto para empresas como para usuarios particulare en Ecuador y el exterior.

SOLICITE PRESUPUESTO

Tome el control de su empresa hoy mismo

La empresa líder en Localización GPS y gestión de flotas, con más de 15 años de experiencia, pone a alcance de todos sus clientes la última tecnología para sus vehículos.

  • Sus vehículos conectados las 24 h
  • Acceso 24 h desde cualquier PC, Tablet o Teléfono con internet
  • Localización y estado de sus vehículos en Tiempo Real
  • Reportes de todos los movimientos realizados
  • Consulta todos los recorridos realizados
  • Múltiples reportes de análisis de información
  • Alertas instantáneas en la pantalla de su teléfono
  • Gestión avanzada de los datos del tacógrafo
  • APP Conductor para gestión de carga, escaneo documentos, control y muchas más funciones...
  • CanBUS: Control de Combustible, RPM, Temp. de motor y más...
  • Creación y gestión de Puntos Propios y Geocercas
  • Función compartir vehículo
  • Control de temperatura de carga
  • Optimizador de rutas
  • Equipamiento Europeo con Tecnología GNSS
  • Conectividad Internacional Multioperador
  • y muchas más funciones...

SOLICITE PRESUPUESTO

Chat WhatsApp

Plataforma de localización GPS Vigilo
Plataforma de localización GPS Vigilo

Vigilo posee infraestructura de servidores propios, lo cual le garantiza al cliente una conexión estable y rápida, asegurándonos la calidad y estabilidad del servicio a nuestros clientes.

Nuestros clientes se benefician de la cobertura multioperador internacional, esto significa que nuestros dispositivos GNSS se conectan a las redes de los principales operadores de cada país, ofreciendo así mayor cobertura de servicio.
Cobertura internacional en Albania, Andorra, Argentina, Armenia, Austria, Azerbaiyán, Bielorrusia, Belgium, Bosnia and Herzegovina, Brazil, Bulgaria, Canada, Chile, China, Colombia, Costa Rica, Croatia, Cyprus, Czech Republic, Denmark, Ecuador, El Salvador, Estados Unidos, España, Estonia, Finland, France, Georgia, Germany, Greece, Guatemala, Honduras, Hungary, Iceland, Indonesia, Italy, Kazajistán, Latvia, Liechtenstein, Lithuania, Macedonia, Malta, Mexico, Monaco, Montenegro, Netherlands, Norway, Panama, Paraguay, Perú, Philippines, Poland, Portugal, República Dominicana, Romania, Russian Federation, Serbia, Slovakia, Sweden, Tajikistan, Turkey, Ucrania, United Kingdom, Uruguay y Uzbekistan.

Vigilo posee el mejor servicio de soporte 24/7, en caso de incidencia el primer operador disponible atenderá su consulta y la solucionará lo antes posible.

Vigilo es una empresa Europea, con lo cual todos sus datos son tratados con la máxima seguridad siguiendo buenas prácticas de seguridad y protección de datos, con controles de acceso, auditoría y resguardo de la información

¿Quiénes somos?

Vigilo es una empresa multinacional líder del sector con presencia en Europa y siete países de América Latina con más de 15 años de experiencia, que ofrece a sus clientes la última tecnología y amplia cobertura de servicio a través de las redes multioperador.

SOLICITE PRESUPUESTO

DESDE SU PC

El control más completo de todos sus vehículos

La plataforma más completa, versátil y rápida del mercado, ahora puede tener un control total de sus vehículos con un simple click

Todos sus vehículos en tiempo real

TODOS SUS VEHÍCULOS EN TIEMPO REAL

Visualice todos sus vehículos en TIEMPO REAL, en qué estado se encuentran y un resumen de todo lo que han hecho hoy.

Los reportes más completos

LOS REPORTES MÁS COMPLETOS

Controle todos los parámetros de sus vehículos en nuestra central de reportes, donde encontrará toda la información que necesita.

Actividad detallada

ACTIVIDAD DETALLADA

El reporte más detallado de todos los movimientos de sus vehículos, ya sea por día, entre fechas, semanal o mensual, vehículo o flota.

Control de recorridos

CONTROL DE RECORRIDOS

Consulte todos los recorridos de sus vehículos sobre el mapa con el máximo nivel de detalle y control.

Puntos Propios POIS

PUNTOS PROPIOS "POIS"

La forma más simple que crear y administrar sus Puntos Propios, para controlar las llegadas y partidas.

Control de Temperatura

CONTROL DE TEMPERATURA

Ahora puede controlar fácilmente la Temperatura y Humedad de la carga de sus camiones.

Control de recorridos

CONTROL DE COMBUSTIBLE

El sistema más avanzado de control de combustible: recorridos detallados, consumo en tiempo real y control absoluto de su flota.

Estado neumáticos

ESTADO DE LOS NEUMÁTICOS

Control total de los neumáticos: presión y temperatura en tiempo real para máxima seguridad, eficiencia y rendimiento de la flota.

Análisis Simple

ANÁLISIS SIMPLE Y CLARO

Visualice el desempeño de su flota mediante gráficos y métricas simples, facilitando el análisis y la toma de decisiones en tiempo real.

Chat WhatsApp

Desde su teléfono

Toda la información de sus vehículos en la palma de su mano

Plataforma de localización GPS Vigilo

Visualice el estado de sus vehículos en Tiempo Real, resumen de actividad, active o desactive las alertas instantáneas en pantalla.

Plataforma de localización GPS Vigilo

Navegue fácilmente sobre el mapa y visualice todos sus vehículos en Tiempo Real y en qué estado se encuentra cada uno.

Plataforma de localización GPS Vigilo

Controle fácilmente todos los movimientos realizados por sus vehículos, ya sea sobre un mapa o con nuestros reportes.

CONTROL DE COMBUSTIBLE

El sistema de control de combustible más fiable del mercado

Este sistema es ideal para empresas que buscan reducir costes operativos, mejorar la eficiencia del combustible y tomar decisiones basadas en datos reales y verificables.
Nuestro sistema ofrece el máximo control del combustible mediante sensores de nivel y lectura CANBUS, permitiendo visualizar en tiempo real el consumo y el nivel exacto de los tanques. Detecta cargas, consumos y posibles robos o alteraciones, garantizando datos precisos y una gestión eficiente de la flota.

Panel de control de nivel de combustible, capacidad y litros disponibles por vehículo

Vigilo GPS - Captura de pantalla

Nuestro sistema de Control de Combustible permite supervisar en tiempo real el nivel de combustible de cada vehículo, mostrando de forma clara la capacidad total del tanque, el porcentaje actual y los litros disponibles.

Panel de control de consumo, cargas y desviaciones de combustible

Vigilo GPS - Captura de pantalla

A través de un panel intuitivo y visual, es posible detectar variaciones anómalas, optimizar el consumo y prevenir pérdidas por robos o usos indebidos. La información se actualiza automáticamente, brindando un control preciso y confiable para la gestión diaria de flotas.

Chat WhatsApp

CONTROL DE TEMPERATURA Y HUMEDAD

Monitoreo preciso en TIEMPO REAL

Vigilo GPS - Captura de pantalla

Nuestro sistema permite conectar hasta 2 sensores Bluetooth, ofreciendo control continuo de temperatura y humedad en tiempo real. Ideal para mercancía sensible, garantiza alertas inmediatas ante variaciones y asegura el cumplimiento de las condiciones óptimas durante todo el trayecto.

Chat WhatsApp

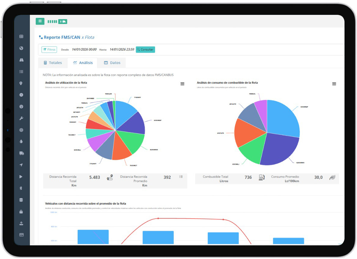
REPORTES ANALÍTICOS

Toda la información que necesita, en reportes claros, completos y fáciles de entender

Vigilo GPS - Captura de pantalla Vigilo GPS - Captura de pantalla Vigilo GPS - Captura de pantalla

Nuestros reportes están diseñados para que entienda su operación en segundos, no en horas. Acceda a la información más completa de su flota con datos claros, visuales y fáciles de interpretar: recorridos, consumos, hábitos de conducción, tiempos de uso y alertas clave, todo en un solo lugar. Menos análisis complejo y más decisiones rápidas que impactan directamente en la eficiencia, el control y la rentabilidad de su negocio.

Chat WhatsApp

GESTIÓN DE MANTENIMIENTOS INTELIGENTE

Control total, menos averías y más ahorro operativo

Vigilo GPS - Captura de pantalla

Nuestro sistema de Gestión de Mantenimiento de Vehículos es fácil, intuitivo e indispensable para mantener su flota siempre en perfectas condiciones. Permite planificar mantenimientos preventivos, controlar revisiones, alertas y vencimientos en tiempo real, reduciendo averías imprevistas y costes operativos. Con una visión clara y centralizada, optimiza el rendimiento de cada vehículo, prolonga su vida útil y asegura una operación más eficiente, segura y rentable.

VIGILO EN NÚMEROS

Nuestros números nos avalan

Vehículos en línea

63842

Usuarios en línea

5312

Países con presencia

9

Posiciones procesadas por día

46308976